HAM-Toolbox - Software user guide
1. About the App
The main purpose of this App is to provide HAM-Radio Operators with various useful Tools.
Not only does this App provide activity monitoring tools like DX-Cluster, PSK-Reporter, and a Reverse Beacon Tool. It also provides a variety of calculation Tools, like antenna calculation and various conversions. It also offers a variety of resources, like a bandplan, glossar, constants and much more.
All tools are tied together allowing easy switching between them.
This manual describes how to use each individual Tool and the App in general.
1.1. Troubleshooting
In case of problems, please first have a look to the Common Issues section of the manual. If you can’t find any help there, please use the App included Contact Developer feature to contact me and I will be happy to help.
2. First time using the App
If you are using the App for the first time, there are some settings to be set, in order to take full use of the provided Tools.
Therefore first go to the App Settings.
On Mac:
The App Settings can be openend by pressing the Cmd + ,
key combination or by clicking on the HAM-Toolbox > Settings
button in the toolbar.

On iPad:
The App Settings are located at the bottom of the sidebar.

On iPhone:
The App Settings are located at the bottom of the main view.

Inside the App Settings you can enter your Callsign and your Grid-Locator.
The Callsign will be used for services like DX-Cluster and the Reverse Beacon Network.
The Grid-Locator will be used to calculate distances between Repeaters and your home location and to show your home position on the Locator map.
After that, you can enter your QRZ.com credentials, in order to use the Call lookup service of QRZ.com inside this App.
Note
To use this feature, you need to be subscribed to the QRZ.com XML Logbook data service.
3. Using the App
HAM-Toolbox is a universal App using Catalyst on the Mac. This means the App is a one-time purchase and will run on either your iOS and macOS device. It will only differ slightly in order to fit into the overall user experience of the respective device.
This App is divided into five sections on your iPhone, which are supplemented by a sixth section on your iPad and Mac:
Home – An always-on HAM-Clock inspired View (only on iPad and Mac)
Tools – With a variety of Tools for HAM-Radio Operators
Logbook – For easy and quick QSO logging and maintenance
Calculations – Various useful calculations for every HAM-Radio Operator
Resources – Helpful resources like a Bandplan
Settings – To customize the App
On Mac:
The sidebar containing the sections is always present on the main window. You can always open a new main window by pressing ⌘ + N.
Inside the sidebar, you can switch between sections by tapping on the according entry.

On iPad:
To switch between sections, just tap on the respective sidebar entry.

If the sidebar is hidden, you can reveal it by tapping on the sidebar icon in the upper-left corner.
On iPhone:
To switch between sections, go back to the main screen by using the back button at the top-left.


4. Using the map
Many Tools are providing a map. This map view always provides certain useful features.
4.1. Toggle Representation
Every map view can be either viewed as a 2D-World-View or as a 3D-Globe-View. Tap on the map / globe button in the top-right corner of the map, in order to switch between those representations.


4.2. Show Grids / Zones
Especially useful for HAM-Radio Operators is the possibility to show Grids, CQ- & ITU-Zones on the map. Use the Grid Button in the top-right corner, to open the preference view.

1. HAM-Clock
The Home Screen shows a HAM-Clock with useful information for HAM-Radio Operators.
At the top you will see the current time in your local time zone. Additionally, the time in UTC, the current date and the current week number is presented.
Below that, you will find current information about the Radio/Space weather.
At the bottom, a live grey-line map is shown. The color of the map can be changed by right-clicking on the map (macOS) or by long-pressing on the map (iOS).

1. Tools
Under Tools you will find several helpful features.
The Tools are divided into four sections:
Activity – Tools for monitoring current activity
Lookup – Call lookup and QTH-Locator
Resources – Contains resources Tools for finding Beacons, especially NCDXF-Beacons and Repearters, and a Frequency List
Miscellaneous – Contains a DTMF Generator and a CW-Encoder-Decoder

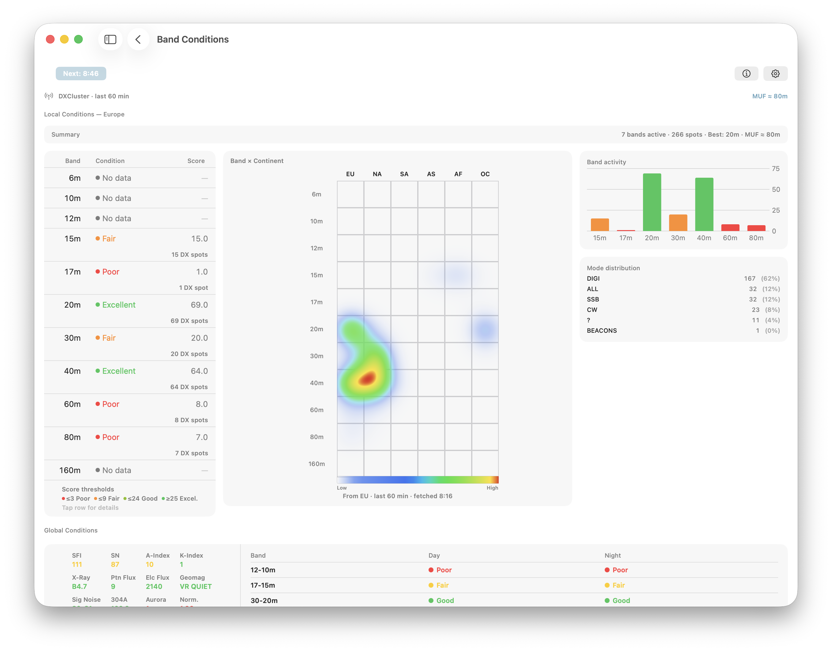
2. DX-Cluster
The DX-Cluster Tool connects to any of several pre-defined worldwide DX-Cluster Databases or even your local CW-Skimmer and displays results (Spots) directly in a multi-column list, containing the necessary information for every entry.
After opening the DX-Cluster Tool, you need to click on Start to start querying the selected DX-Cluster server.

If you single-tap a line, you will see more details about the spot.
Filter

Settings
Tapping on the Filter Icon at the top will show the various Filter options:

Here, you can select the Bands or Modes or Countries you are only interested in or enter CQ-Zones, ITU-Zones or prefixed of Spotter or Calls you only want to see. For those you can enter multiple values, separated by comma.
At the top of these filter settings, you can either enable or disable these filters.
The Settings menu will let you alter several options of the DX-Cluster Tool. From here, you can select one of the predefined servers or add your own by clicking the Add button.
Alerts
You can also set up Alerts for Spots that match your criteria. To do so, click on the Alert button at the top-right of the DX-Cluster Tool.

You can maintain different Alert settings. Use the Add alert button to add a new setting which can be maintained in the Alert Details section.
Below the title, you can enter various criteria for an alert.
You can enter multiple terms or numbers in most fields (e.g. multiple prefixes) separated by comma (,) which means either of these prefixes will ring the alert.
If you use more than one criteria (e.g. prefixes and bands), all of these must match to ring the alert.
Hint
Rule of thumb: horizontal = ‘OR’, vertical = ‘AND’
In the example above this means that the alert will ring if any of the countries (DXCC 5,6,9…) will be heard on 20 or 40 Meter.
At the top of the Alert tool, you can select a color which will be used to highlight alerts and the sound which will be played. You can enable or disable all alerts at once or for each individual tool. Once alerts are on, you can also quickly disable / enable alerts from inside each tool using the alerts toolbar Icon.
Map
You can either see a list of all current DX-Cluster spots or a Map by tapping the Map / List button at the top-right.

3. PSK Reporter
PSK Reporter is a great automatic propagation reporter for digital modes, including FT8 / FT4.
You can use PSK Reporter to get an almost instant idea about the current DX conditions and who is able to copy you around the world.
Viewing PSK Reporter results
To get a report of stations that are able to copy you, first have a QSO or a test transmission on a band you are interested in. Next open this Tool and enter your callsign at the top of the window and click on the start button.

Once the list is filled with reports you can tap on a line for more details.
It may take up to 15 minutes after your transmission until you will see your results. This is because every contributing listener will update their reports every five minutes and it is not possible to download reports from PSK Reporter sooner than every 5 minutes as well. You can narrow down the results by using the Filter Icon at the top and selecting a Mode and Time.
Map
You can also visualize all locations on a map by switching to the map mode using the Icon at the top.
4. RBN
The RBN Tool connects to the CW/RTTY & FT8 Reverse Beacon Network databases and displays results (Spots) directly in a multi-column list, containing the necessary information for every entry.
After opening the RBN Tool, you need to click on Start to start querying the selected RBN server.

If you single-tap a line, you will see more details about the Spotter and Call.
Filter

Tapping on the Filter Icon at the top will show the various Filter options.
Here, you can select the Bands or Modes or Countries you are only interested in or enter CQ-Zones, ITU-Zones or prefixed of Spotter or Calls you only want to see. For those you can enter multiple values, separated by comma.
At the top of these filter settings, you can either enable or disable these filters.
Settings

The Settings menu will let you alter several options of this Tool. From here, you can switch between CW/RTTY & FT8.
Please note: You need to enter your Callsign before connecting to the databases.
Map
You can either see a list of all current RBN entries or a Map by tapping the Map / List button at the top-right.
Tap on an entry on the map to see further details.
5. Call lookup
The Call lookup Tool can be used to learn more about a certain call-sign.

After entering the Call-sign at the top, basic information like Country, DXCC, CQ- and ITU-Zone will be displayed immediately. This information comes from an internal Database of the App which will be updated from time to time. This information is only accurate down to a country level. The location within a country will always be the location of the capital city of the country.
Further below you will see if and when you have worked the Call-sign before.
For more accurate and detailed information like the name, exact location or even Email address, you can use one of the integrated call lookup services like HamQTH or QRZ.com. If you have an account on one or both of these services, please enter your account information in the App Settings. In that case, you can use the HamQTH or QRZ.com lookup buttons for best results and most convenient display. If you don’t have accounts for these services, you can at least use the View on QRZ.com button which will show the QRZ.com website for the particular call-sign
Note
For using QRZ.com you will also need to sign-up to the XML Data subscription.
Once using one of the two services, Information on the Call Lookup window will also be updated with the more accurate data, retrieved from one of the services.
6. Locator
The Locator Tool can be used to learn more about a certain location or to see the distance and bearing between two locations.
This Tool is also useful if you want to convert between Grid locator, Coordinate, Address and CQ-/ITU-Zone.

You can see the information of a desired location by either tapping on the specific location on the map or by searching for a location using its coordinates, grid locator, CQ-Zone, ITU-Zone, country or address.
Tap on the magnifying glass at the top-right corner to open the search panel.

All entered locations will be visible in the list below the search field. Tap on a location to see its information.

7. Beacons
The Beacons Tool provides information about HAM-Radio Beacons all around the world. This information comes from an internal Database of the App which will be updated from time to time.

Map
You can either see a list of Beacons or a Map by tapping the Map / List button at the top-right.
Tap on an entry on the map to see further details.
8. NCDXF
The NCDXF Tool provides live information about all NCDXF Beacons. It shows the current frequencies and which Beacon is active at the current time.

9. Repeater
The Repeater Tool provides information about Repeaters of certain countries. This information comes from an internal Database of the App which will be updated from time to time.
In order to see Repeaters near you, first select a country in the top-left.
The distance column refers to your home location grid you have set in the App-Settings.

Map
You can either see a list of Repeaters or a Map by tapping the Map / List button at the top-right.
Tap on an entry on the map to see further details.
10. DTMF Generator
The DTMF-Generator Tool generates DTMF sounds by tapping the specific button on the keypad.
It can also generate a 1750 Hz repeater tone.
You can adjust the gain by tapping the settings icon in the top-right.

11. CW
The CW Tool lets you encode text into morse audio and decode morse audio into text by using the device’s microphone.

11.1. Encoding (TX)
By typing into the text field at the bottom, you can encode text into morse audio.
If Live is toggled on, everything you type will immediately generate the corresponding morse code thought the device speaker.
If Live is toggled off, everything you type will be sent as soon as you tap the send button.
The TX WPM and Pitch can be adjusted by tapping on the settings button at the upper-right.
11.2. Decoding (RX)
Tap the microphone at the bottom-left in order to let the decoder start listening to morse audio.
You can adjust the squelch by using the slider at the upper-left.
The RX WPM and Pitch can be adjusted by tapping on the settings button at the upper-right.
You can clear the current conversation by tapping “Clear” at the upper-right.
1. Logbook
The App contains a full featured Logbook to log and maintain your QSOs. This Logbook can be opened by selecting the Logbook tab.

The QSOs will end up in the list ordered by QSO date in reverse order. To change the sorting, just hit a column title.
To filter your Log list, just hit the Filter Icon and adjust the desired filter options.
To view, alter or amend Logbook entries, just hit the corresponding line of the list. Next an inspector view will appear on the right side. From here, you can view all details, lookup the Callsign in QRZ.com or edit the QSO data.
To lookup the Callsign hit the “Lookup” button next at the top. This will open a Call lookup sheet where you can also hit “Update Logbook Entry” which will take over the QRZ.com information such as Operator Name, Grid and Location etc. to your QSO data.
To Edit your QSO, just hit the Edit button.
To delete a QSO, just tap and hold (on iOS) or right click (on a Mac) on the corresponding line.
1.1. Logging a new QSO
To log a new QSO, just tap the + Icon on the top right side of the Logbook screen.

To log a new QSO (Contact), simply enter the call sign of your QSO partner and tap the “Save” button. This action will save the contact details to your Logbook.
To the right of the call sign entry field, you’ll find additional information about the entered call sign, including QTH (location), distance measured in both kilometers and miles, as well as details for both short and long path (LP) calculations. This area also indicates whether the call sign is already present in your logbook.
You can tap the Spy-Glass button for an in-depth lookup of the entered call sign, providing you with further details.
1.1.1. Time Stamps
The QSO Start Time automatically reflects the moment you opened the log entry window. To continuously update the QSO End Time, tap the black clock icon located to the right of the time display; this will cause the end time to update every second.
1.1.2. Field Locking
Certain fields feature a lock icon on their right side. Activating this lock ensures that the information you’ve entered into these fields remains constant, even after saving and moving on to a new QSO entry. This can be useful for information that remains consistent across multiple contacts.
1.1.3. Custom Fields
When you enable Custom Fields in the Logbook Settings, three additional input fields will appear. You can select the appropriate ADIF (Amateur Data Interchange Format) field for each from a dropdown menu on the left side.
Custom fields are especially useful for specialized operations like POTA (Parks on the Air), SOTA (Summits on the Air), SAT-Mode (Satellite Mode), or any other scenarios requiring you to log QSO values that are typically not needed.
1.1.4. Keep the log window open
Located at the bottom-right corner of the screen is a push-pin icon that controls the behavior of the window after saving a QSO. If the push-pin icon is crossed out, the window will automatically close once you tap the “Save” button. If the icon is not crossed out, the window will clear the fields for your next QSO entry but remain open, allowing for quick and consecutive logging.
1.2. Map
By hitting the Map Icon, all QSOs will be displayed on a map, based on Grid Locators. This way you will get a quick overview of the grids you already worked.

To return to the List, just hit the button again.
1.2.1. Toggle connection lines
By default, the map will display lines connecting each QSO. To toggle these lines on or off, tap the marked button located at the top-right of the screen. Connection lines are grouped depending on the number of QSOs currently displayed on the map.

1.2.2. Zooming in and out
Depending on the current zoom-level the worked grids will be displayed in different detail. The further you zoom in, the more detailed the map will be displayed.



1.3. Statistics
Hitting the chart icon at the top-right of the Logbook screen will generate a detailed QSO statistic based on DXCC, CQ-Zone or ITU-Zone.

2. Maintenance
Using the screwdriver and wrench icon at the top-right of the Logbook screen you can Change multiple Logbook entries at once, complete missing fields, find and remove duplicates or Submit your Log or receive Log confirmations from LOTW, QRZ.com and other QSL services.
2.1. Mass change
To change many fields at once, for example add the contest ID to all QSOs of the past two days, you can use the Mass change utility.

Only the selected changes will be applied when hitting Apply changes. To apply the changes only to certain logbook entries, use the filter. For the comment field, you can use a + prefix to let the text after the + be appended to existing comments. A – sign will do the opposite and remove any occurrences of the text after a -. If no + or – is used, the new comment will always override any existing comment.
From here, you can also delete the entire logbook or the filtered logbook entries. For example, if you like to remove all logbook entries older than four years, just use the date filter to filter from (e.g. 1.1.1900) to a date four years ago. After applying the filter, you should only see older log entries. Now you can use the Delete Logbook entries button in the Mass change utility to delete those old entries.
2.2. Data completion
The Data completion feature will go through each single logbook entry and add missing data automatically based on the following settings:

This way, you can populate Names, QTHs, Country etc. of your QSO partner automatically after you have finished several QSOs. If you select None as “Update using:”, just missing fields like an empty Band field (if the frequency was entered) or other obviously missing fields will be completed.
2.3. Find duplicates
The find duplicates utility can be used to identify and merge duplicate logbook entries. Entries are considered duplicate if they contain the same call-sign, band and the time of the QSO is nearly the same. The maximum time difference between duplicate QSOs can be entered in the Logbook settings. You are able to review found duplicate QSOs before letting them be merged.

3. QSO Confirmations (QSL)
You can submit Logged QSOs to LOTW, QRZ.com, ClubLog and eQSL.cc. QSO confirmations can be received from LOTW and QRZ.com.
Note
Before you submit any QSO to any of these services, please double-check if you have entered all necessary information under Settings. Especially the section “Logging information” is important because some of this information will be submitted along with your log.

There is a tab for each supported QSL Service. Each Service (except Paper Log) requires credentials to be able to use the service.
3.1. Preferences
To enter the credentials, select the corresponding tab for the Service for which you like to enter your credentials and click on the Preferences button.
Depending on the Service, you have to enter different information.
For instance, for QRZ.com you need to get your QRZ.com API Key from your QRZ.com website. To retrieve this key, login to the QRZ.com website, select My Logbook (under the right button with your Call-sign) and click on Settings on the right. Under QRZ Logbook API you can reveal your API Key by clicking on Show. This API Key needs to be pasted to the Preferences screen for QRZ.com. Please note: In order to use this feature, you will need a QRZ.com subscription. For details, please see the QRZ.com website.
For LOTW, the preferences screen looks like this:

Here, you will have to upload a so called .P12 file and you need to enter your LOTW website login credentials. The required LOTW .P12 file needs to be created using the TQSL software provided by LOTW.
Warning
TQSL Version 2.7.1 is not compatible with macOS. To generate a .p12 file compatible with macOS, please utilize TQSL Version 2.7.2 or later and enable macOS compatibility. To do this, launch TQSL, navigate to TQSL -> Settings, and enable “Export P12 files compatible with Apple Keychain” and “Enable passphrases for Callsign Certificates.” Please note that this setting is exclusively available in the macOS version of TQSL. If you need to use TQSL on Windows, you must resort to an older version such as 2.6.5, which is compatible with macOS.
After starting the TQSL software, you need to select the Callsign Certificates Tab and select the Certificate in the tQSL Certificates tree.

Next you need to click on “Save the Callsign Certificate…” on the right side. This will prompt for a directory and file name to save the file.
You will also be prompted for a passphrase. Even though it is possible to leave the fields blank, it is necessary and recommended to use a passphrase. Use a passphrase different to your LOTW password.
Important
If you already have a .P12 file previously created, you can not use this file in iOS and macOS Apps if you have not entered a passphrase. You need to re-create this file with a passphrase in this case.
All these steps can be performed on a Windows Computer or Mac. Back in SDR-Control LOTW QSL Preferences, just hit the “Load .P12 file” button and browse to the same location where you did store the file. Next you will be prompted to enter “the password for this file”. Here you need to enter the aforementioned passphrase.
Note
The App stores all information in the local macOS Keychain. For this reason, macOS may prompt you to enter the password for your Mac. Please don’t confuse this password with your LOTW Password or the passphrase.
For CloudLog, you need to enter the Address of your CloudLog server including http:// or https:// at the beginning. If your CloudLog server uses a special port (other than 80 or 443) you can add the port number as usual at the end of the Address separated by a colon. You will also have to enter the Station ID and API Key. For more information please see the CloudLog website (https://www.magicbug.co.uk/cloudlog/).
3.2. Send new QSLs
If there are “Unsent QSLs” (QSOs you have logged but not yet submitted), you can hit the “Send new QSL now” button which will submit these outstanding QSOs to the selected Service.
3.3. Check for new QSLs
For LOTW and QRZ.com it is possible to retrieve the QSO confirmations of other HAMS for the QSOs in your logbook. For this, just hit the “Check for new QSLs” button.
3.4. Download QSOs
For LOTW and QRZ.com you can also download all QSOs stored on these services. This can be useful if you have lost some or even all QSOs in your Log. Once you hit that button, all QSOs will be added to your Logbook. Keep in mind that LOTW and QRZ.com will not maintain all possible QSO fields. After downloading QSOs this way you may have several duplicates in your log. To clean up your log use the “Find duplicates” feature under Utilities.
3.5. QSLs in Logbook
You can highlight all QSOs for which you have received a QSO confirmation by selecting LOTW and/or QRZ.com under QSL in the Logbook Settings. If you tick one or more Items under “Mark QSL as received for”, confirmed QSOs will be highlighted in green.
4. Settings
Tap on the settings icon in the upper-right in order to either switch between your local- or iCloud-Logbook, to import an adif file or to export your Logbook.

4.1. Using Local Log Files
From the Settings screen, you can also choose to use a local log file by hitting the Local File button. By hitting the “Use iCloud” button, you will revert back to the iCloud synchronized logbook. You can switch between these logfiles at any time. To transfer Logs from one to another, just use the ADIF-Import and Export feature.

1. Calculations
Under Calculations you will find several useful calculation Tools.

The usage of the calculation tools is demonstrated below with the example of Ohm’s law.

After opening a calculations tool, you will see a list of all variables regarding the specific calculation.
A variable is either indicated by “In” or “Out”, regarding whether the specific variable is currently treated as an input or as an output.
You can select a variable as input by tapping the according text field on the right or tapping the “In” button on the left.
The output values are calculated automatically, by entering the values for all inputs.
The unit prefix can also be changed by hitting the button right of the Value. This is not only possible for input values but also for results (calculated) values. In the example below, we change the calculated Celsius value to Farenheit.
In most Tools, you can also define the direction of the calculation or in other words you can select which are the given values you have and which values should be calculated. For this, you can tap on any entry that says “Out” on the left side, in order to set this entry as an input.
1. Resources
Under Resources you can choose between the following resource tools:

The usage of the resource tools is demonstrated below with the example of the Glossary.
After opening a resource tool, you will see a list of entries. Each entry can be selected in order to see more details.
You can use the search bar to search for a specific entry.

1.1. Bandplan
The Bandplan shows the frequency ranges for the different modes.
You can switch between different Bandplans by selecting a different region inside the App Settings under HAM Settings > Your Region
.

1. Using a connected Radio
You can connect your radio to HAM-Toolbox. A connected radio is leveraged by the following tools:
DX-Cluster
RBN
POTA
Beacons
NCDXF
You can double-press on an entry in the respective list to tune your radio to the frequency of the entry.
Logbook
The logbook uses the radio’s VFO frequency and mode to prefill the respective fields while logging a QSO.
1.1. Connecting to a radio

In order to connect to a radio, you need to tap on the “Connect radio” button, which is located at the bottom of the sidebar on macOS and iPadOS and at the bottom of the main screen on iOS. Tapping on the button will open a sheet with a list of your devices.
You can connect to a device by either double-tapping on it or by selecting it and tapping on “Connect”.

Adding a new device:
If you’d like to add a new device, you can do so by tapping on “Add” at the bottom-left corner.

In the sheet that opens, you can enter a name for the device and you need to select the radio type, radio model and connection type.
Network: If you select “Network” as the connection type, you need to enter the IP address and port of the radio. You can also enter a username and password if your radio requires authentication.
USB: If you select “USB” as the connection type, you need to select the USB device from the list of available USB devices.
Important
USB connection only works on macOS. You might need to install a required USB driver for specific radios.
Note
See the “Supported Radios” section for more information on which radios are supported and how to connect them.
Once you’re done, you can tap on “Save” to save the device and connect to it.
1.2. Radio Status
Once a radio is connected, you can see its status in the sidebar on macOS and iPadOS and in the main screen on iOS.
This view shows the radio’s frequency and mode.
You can disconnect the radio by tapping on the “Disconnect” button.
You can set the radio’s frequency by tapping on the current frequency and entering the frequency in the popover that opens. Submit the frequency by either tapping on “Set” or by pressing the return key on your keyboard.

2. Supported Radios
The following contains a list of radios that are supported. Some radios might be listed as not tested, but should work. If you have a radio that works and is not listed or listed as “not tested”, feel free to let me know, so that I can update the list.
2.1. Yaesu
FT-710
FT-991
FT-DX10
FT-DX100
Supported via USB on macOS and via Network on all platforms.
Warning
In order to connect to Yaesu Radios via USB, you first might need to install the latest CP210x VCP driver from Silicon Labs on your Mac. Please check out the official Yaesu Website (https://www.yaesu.com) for the latest information regarding your specific radio model.
2.2. Icom
IC-705
IC-7300
IC-7610
IC-7760
IC-9700
IC-R8600
IC-7851 (not tested)
IC-905 (not tested)
Supported via USB on macOS and via Network on all platforms.
Note
In order to connect to Icom Radios via USB, you don’t need to install any drivers on your Mac. The USB driver is already included in macOS.
2.3. Kenwood
TS-890
TS-990
Supported via Network on all platforms.
2.4. Elecraft
K4
Supported via Network on all platforms.
2.5. HamLib
You can connect to any HamLib server over the Network.